Customer expectations are changing drastically; fast, personalized, and efficient services have become the norm, and businesses are expected to keep up on every level. Contact centers are at the forefront of managing interactions, but with growing complexities in customer demands, traditional methods are no longer sufficient to achieve true customer satisfaction. That’s where contact center analytics come in.
Powered by AI and data-driven insights, contact center analytics are a game-changer for businesses! They let you really dig into customer behavior, boost how well your agents perform (like with call quality assurance KPIs), and generally enhance overall service quality. At Maqsam, we're all about using advanced analytics to help businesses run smoother, figure out what customers need next, and seriously level up their customer experience. Want to know how contact center analytics can drive improvement in your customer service? Keep reading.
1. Your data is talking to you; are you listening?
Enhancing customer support performance with data insights
A contact center’s success largely depends on the efficiency and effectiveness of its agents. Analytics provide businesses with insights into key performance indicators (KPIs) such as service level rate, average handling time, abandonment rate and average wait time. By tracking these metrics, managers can identify areas of improvement for the customer support team.
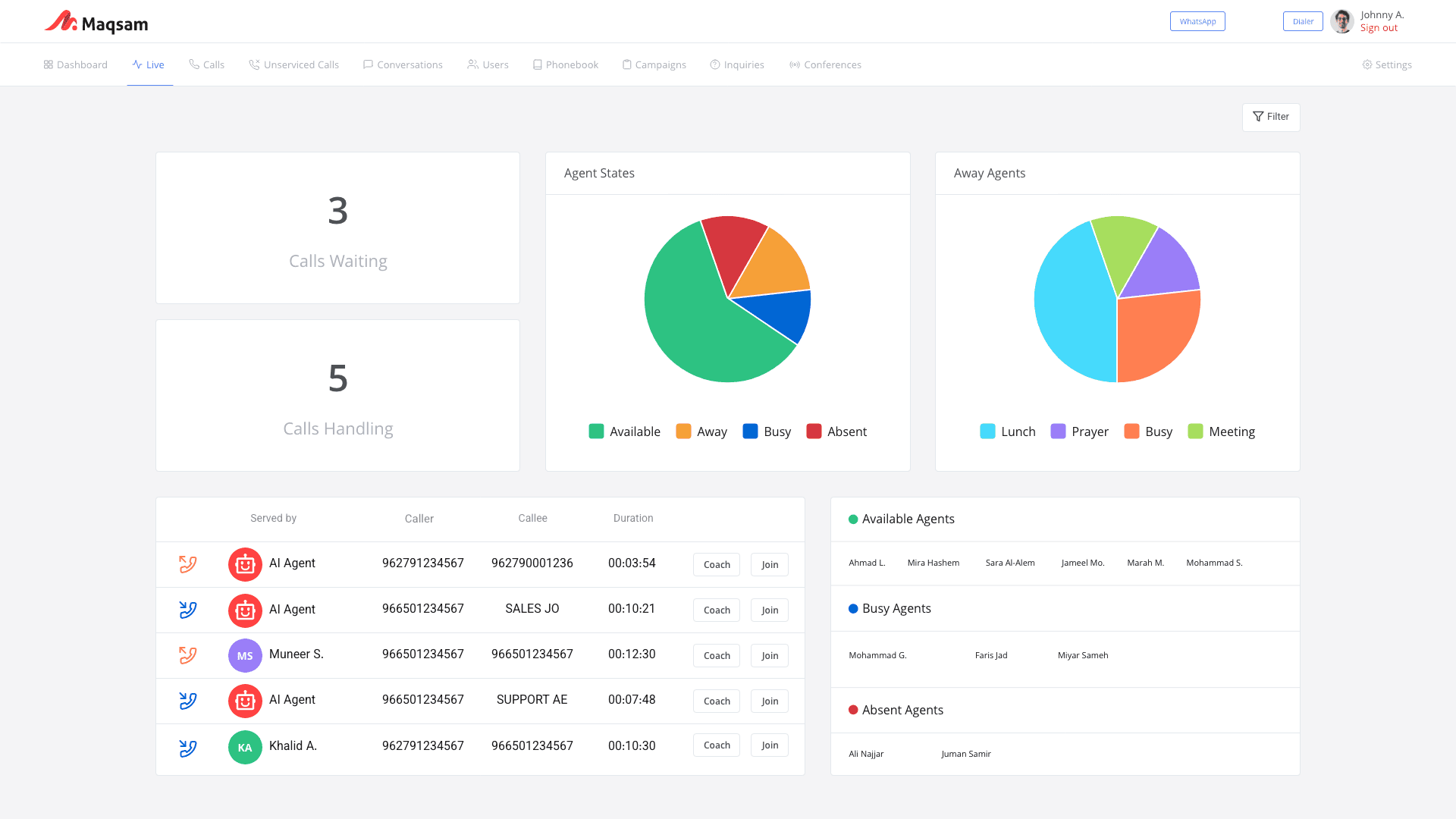
The Maqsam Live Dashboard allows supervisors to visualize success and areas of improvement. It is a dynamic tool that provides a real-time overview of your customer service operations. From call volumes to user activity, these dashboards allow you to monitor your team's performance at a glance, enabling quick decisions and immediate action.

Figure (1): Maqsam’s Live Dashboard
2. Know how to talk to every customer
Personalizing customer interactions
Today's customers expect personalized service tailored to their unique needs and preferences. Contact center analytics empowers businesses to meet these expectations by capturing detailed customer interaction data. By analyzing customer behavior, preferences, and purchase history, businesses can tailor their responses and offer more relevant solutions.
Maqsam integrates with your CRM or helpdesk solution, transforming the way your team interacts with customers. By consolidating customer data and AI analytics into a single platform, agents gain instant access to key details, such as past calls and chats, or support ticket and purchase histories, or visibility into any unresolved issues.
3. Imagine your team on a winning streak
Optimizing support team management
If you really want to wow your customers and offer amazing, seamless services, then you need to implement a more efficient workforce management system. Contact center analytics is your secret weapon here, helping you figure out the perfect number of staff needed by predicting how many calls will come in based on past data and trends. This way, you'll always have the right number of agents ready during the busiest times, which means shorter wait times and better service for everyone.
Plus, analytics keeps an eye on each agent's workload, giving you a heads-up if someone is heading for burnout or if you've got too many people on the clock. Knowing who's under pressure lets managers jump in and make real-time adjustments, creating a balanced and sustainable work rhythm for the whole team. The result? Happier employees, top-notch service quality, and an all-around more efficient contact center.
4. Finding out what makes your customers tick
Identifying and addressing customer pain points
Contact center analytics can also give you a quick feel for the overall vibe of conversations between your agents and customers, right there in your call log. By automatically telling you if a conversation is positive, negative, or neutral, sentiment analysis helps you keep tabs on how happy your customers are in real-time and jump in to fix problems before they get out of hand.
Moreover, most companies are now are leaning on semantic search to really get at the heart of what's bothering customers and deliver amazing service. Old-school search methods—the ones where you have to flip through a dictionary and can only find the exact words or phrases you typed in—are pretty much obsolete. That kind of method really limits what you can find and might make you miss important info that was just phrased differently. Semantic search, though, works more like a human brain. It doesn't just recognize individual words; it understands the context, the meaning, and the customer's intent. So, if you search for "billing issues," you won't just pull up conversations where customers used those exact two words. You'll uncover every chat where customers talked about problems with their bill, even if they said things like "incorrect charges" or "overcharged."
When you bake semantic search into your contact center analytics, your organization can get a much deeper, more nuanced understanding of customer issues. This broader search power lets you spot trends and new concerns that might not have jumped out at you right away. The result? Quicker fixes and more tailored service. Plus, it makes it easier to track sentiment across different interactions, helping you proactively spot and address potential pain points, and ultimately making your customers happier.
5. Your customer satisfaction scores don’t happen by accident
Boosting customer satisfaction with data-driven insights
At the end of the day, contact center analytics is all about making your customers happier. It gives businesses the practical information they need—insights into customer behavior, how well agents are doing, and what's causing problems—so they can make smart, data-backed choices that immediately boost service quality. When businesses have this intel, they can tackle customer issues much better, smooth out the rough spots, and make the whole experience effortless for the customer.
On top of that, actually measuring customer happiness with things like satisfaction surveys or NPS (Net Promoter Score), which asks customers how likely they are to recommend you to others (measuring loyalty), gives businesses direct feedback on whether they're truly meeting customer needs. This kind of data is gold; it helps guide improvements in processes, how service is delivered, and the overall customer journey, which ultimately builds loyalty and keeps customers coming back.
Need tailored insights? Custom reports and templates also play a key role in turning insights into strategy. By structuring data into clear, repeatable formats, teams can track progress over time, share insights across departments, and make faster, more informed decisions. |
What does this leave us with?
In an era where customers expect service that's personal, fast, and on time, AI-powered contact center analytics isn't just “nice to have”, it's essential to staying competitive. By digging into data, you can help your agents perform better, offer truly personalized experiences, manage your team more smoothly, and even anticipate what your customers will need next. Here at Maqsam, we see AI-driven contact center analytics as the game-changer for customer service and the foundation for lasting success.
Going beyond just better service, advanced analytics gives businesses a real leg up. With practical insights right at your fingertips, you're ready to predict customer desires, deliver amazing experiences, and keep customers happy at every touchpoint, i.e. no matter where or how they interact with you.
About
Delivering exceptional customer service is a key differentiator for businesses. AI-powered contact center analytics, available via advanced customer service software, is revolutionizing the way organizations enhance customer experiences, optimizing agent performance, personalizing interactions, and anticipating customer needs.


